Talk to an Expert
WHAT’S INCLUDED
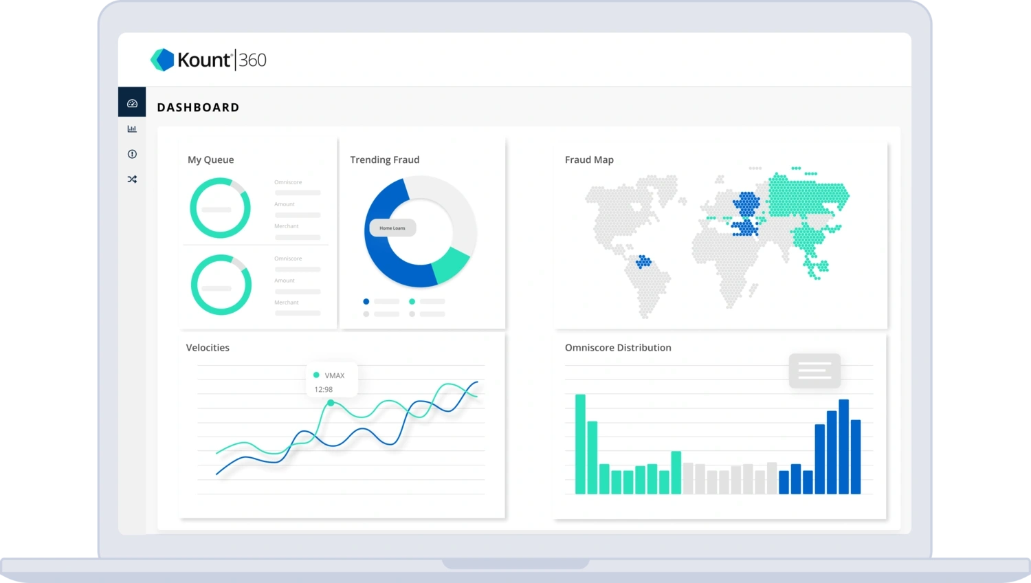
Top features of the Kount dashboard
The Kount platform includes the features you need to efficiently boost confidence.

Personas
Review hundreds of characteristics for each individual interacting with your brand. Understand your customers and their corresponding level of trust.
Reports
Analyse data for your entire portfolio with intuitive, easy-to-understand reports. Filter, sort, search, hide, enhance, export — adjust the data so it’s meaningful to you.
Charts
Visualise your data with dozens of beautifully designed graphs. At a glance, analyse past, current, and future trends for hundreds of different variables.
Notifications
Pick the performance indicators that are most important to you. Set a target or limit for each one. Then receive real-time notifications when thresholds have been met.
Policies
Set business policies that perfectly align with your automation strategy. Review and edit your settings at any time to instantly influence decisions.
WHAT MAKES KOUNT SPECIAL
Added value achieves better results
Kount offers our clients a useful, robust, and intuitive experience that is uniquely different from any other option available today.
Relevant insights
Piles of irrelevant data don’t do anyone any good. You need insights that are applicable to your business — and that’s exactly what Kount provides.
Intuitive interface
Data is only useful if you understand what it means. Gain valuable insights with intuitive, easy-to-understand reports and charts.
Customisable data
Your strategy has to evolve at the same pace as your growing business. Kount’s dashboard can be customised to your specific data needs — both now and in the future.
Centralised reporting
Consolidate your data into a single platform. Experience complete transparency across the entire customer journey.
TESTIMONIALS
What our clients are saying
“The features and functionality are fantastic. Kount is extremely detailed but still easy to use and very intuitive.”
John D.
Ecommerce Manager
Talk to an Expert
GET STARTED TODAY
See Kount in action
Thousands of companies from all over the world rely on Kount for trust and safety. Will you be next? Sign up for a demo today, and see how our technology delivers confidence in every interaction.
